最后更新: 2025-12-16, 作者: hao022, fanzu8
1 极速体验
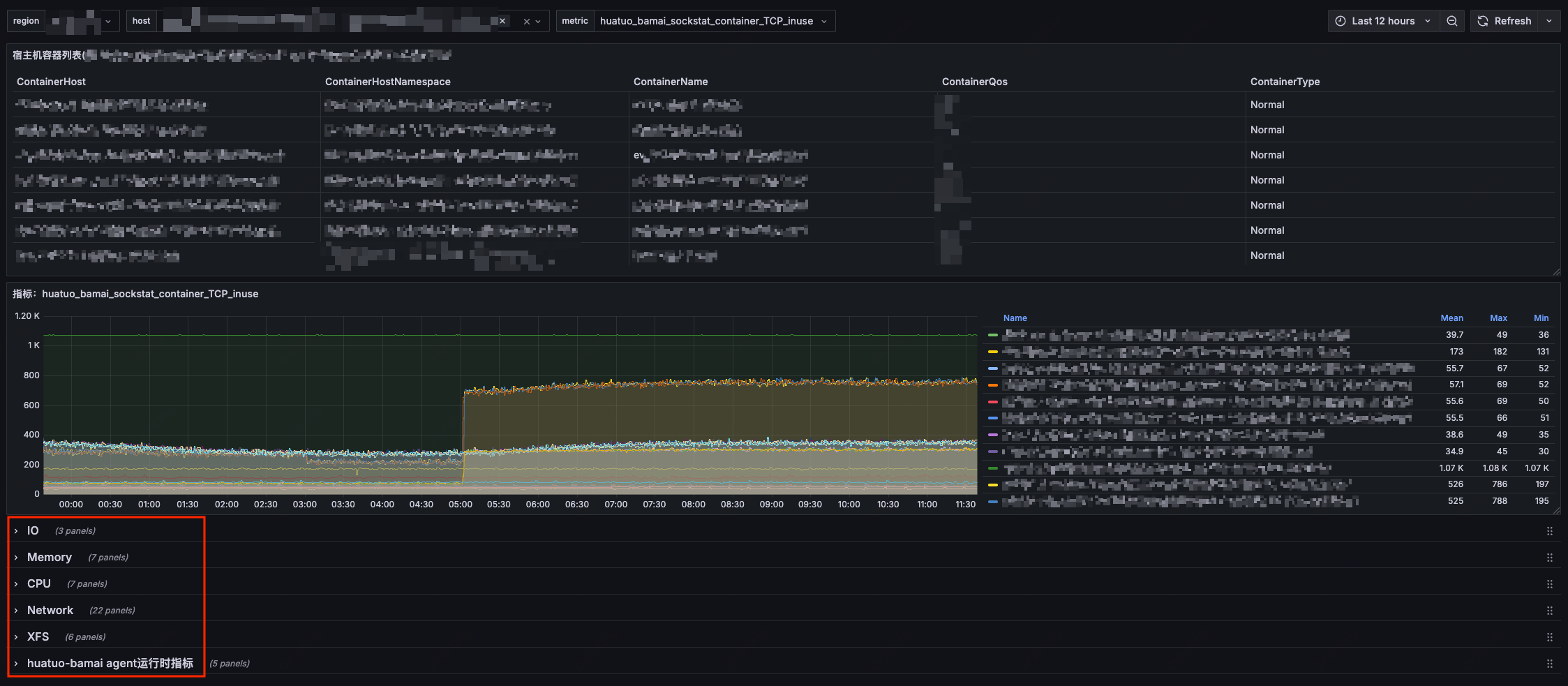
该部分可以帮助你快速了解前端效果。你可以直接在前端大盘进行一些查询操作,如查看异常事件概览、异常事件上下文信息、指标曲线等。访问大盘 http://console.huatuo.tech/,账户:huatuo 密码:huatuo1024
大盘示例:
2 快速开始

2.1 快速运行
如果你想了解底层原理,将 HUATUO 部署到自己的监控系统。你可以通过 docker 启动已经编译好的容器镜像(注意:该方式默认关闭了获取容器信息功能,和 ES 存储功能)。
-
直接运行:
$ docker run --privileged --cgroupns=host --network=host -v /sys:/sys -v /proc:/proc -v /run:/run huatuo/huatuo-bamai:latest -
获取指标:在另外一个终端获取指标
$ curl -s localhost:19704/metrics -
查看异常事件 (Events, AutoTracing):HUATUO 会将采集到的内核异常事件信息在 ES 存储一份(已关闭),同时在本地目录
./record留存一份。注意:通常该路径下没有任何文件(正常状态的系统不会触发事件采集),你可以通过构造异常场景或者修改配置文件阈值产生事件。
2.2 快速搭建
如果你想更进一步了解 HUATUO 运行机制、架构设计、监控大盘、自定义部署等。通过 docker compose,可以快速地在本地搭建部署一套完整的环境。
$ docker compose --project-directory ./build/docker up
该命令拉取最新镜像,同时启动 elasticsearch, prometheus, grafana,huatuo-bamai 等组件。命令执行成功后,打开浏览器访问 http://localhost:3000 即可浏览监控大盘(grafana 默认管理员账户:admin 密码:admin; 由于你的系统处于正常状态,Events, AutoTracing 大盘里通常没有数据)。

3 编译部署
3.1 编译
为隔离开发者本地环境和简化编译流程,我们提供容器化编译方式,你可以直接通过 docker build,构建完成的镜像(包含底层采集器 huatuo-bamai、bpf obj、工具等)。在项目根目录运行:
$ docker build --network host -t huatuo/huatuo-bamai:latest .
3.2 运行
-
运行容器:
$ docker run --privileged --cgroupns=host --network=host -v /sys:/sys -v /proc:/proc -v /run:/run huatuo/huatuo-bamai:latest -
或从容器
/home/huatuo-bamai路径下拷贝出所有文件后本地手动运行:$ ./huatuo-bamai --region example --config huatuo-bamai.conf -
托管:可使用 systemd/supervisord/k8s-DaemonSet 等方式托管运行。
3.3 配置
-
配置容器信息
HUATUO 通过调用 kubelet 接口获取POD/容器信息。你可以根据实际环境配置访问接口和证书,配置为空“”,表示禁用该功能。
[Pod] KubeletPodListURL = "http://127.0.0.1:10255/pods" KubeletPodListHTTPSURL = "https://127.0.0.1:10250/pods" KubeletPodClientCertPath = "/var/lib/kubelet/pki/kubelet-client-current.pem" -
配置存储
-
指标存储 (Metric): 所有的指标都存储在 prometheus,你可以通过访问 :19704/metrics 接口获取指标。
-
异常事件存储 (Events, AutoTracing): 所有的内核事件,和 Autotracing 事件都存储在 ES。注意:如果配置为空表示不启动 ES 存储,只在本地目录
./record存储事件。ES 存储配置如下:
[Storage.ES] Address = "http://127.0.0.1:9200" Username = "elastic" Password = "huatuo-bamai" Index = "huatuo_bamai"本地存储配置如下:
# tracer's record data # Path: all but the last element of path for per tracer # RotationSize: the maximum size in Megabytes of a record file before it gets rotated for per subsystem # MaxRotation: the maximum number of old log files to retain for per subsystem [Storage.LocalFile] Path = "./record" RotationSize = 100 MaxRotation = 10
-
-
事件阈值
所有的内核事件采集 Events 和 AutoTracing 都可以配置触发阈值。默认的阈值都是在实际生产环境反复验证后的经验数据,你可以根据自身需求,在 huatuo-bamai.conf 中修改阈值。
-
资源限制
为保障物理机稳定性,我们对采集器进行了资源限制,其中 LimitInitCPU 表示采集器启动阶段占用的 CPU 资源,LimitCPU/LimitMem 表示采集器启动成功后常态占用的资源限制:
[RuntimeCgroup] LimitInitCPU = 0.5 LimitCPU = 2.0 # limit memory (MB) LimitMem = 2048
篇尾:
- 关注微信公众号【HUATUO 开源技术】留言,或扫码添加工作人员微信,邀请您加入用户群(请备注姓名+单位):

- 代码仓库:https://github.com/ccfos/huatuo
- 官方网站:https://huatuo.tech/


